Инфо
Раздел «Инфо» предоставляет пользователю обзор текущего состояния системы, включая информацию о проекте, подписке, статусах различных компонентов, а также лимитах использования ресурсов. Этот раздел служит отправной точкой для мониторинга производительности платформы и диагностики возможных проблем.

Функционал раздела
- Название проекта и PID
Поле "Название проекта" помогает легко идентифицировать текущий проект.
Поле "PID" используется для отслеживания процесса выполнения.
- Подписка
Статус подписки показывает, активна ли подписка на услуги платформы.
В примере: статус подписки — Подписка active.
- Статусы компонентов
Сервер — статус (например, Online)
Версия сервера — текущая версия установленного программного обеспечения.
Режим — режим работы системы (например, Разработка или Продакшн).
База данных — готовность базы данных к работе.
Redis — статус кэширования.
API и GraphQL — доступность интерфейсов для взаимодействия.
Socket — готовность сокет-соединений.
- Лимиты
Хранилище: текущее заполнение в мегабайтах (например, 0.58% | 2.33 МБ из 400 МБ).
Запросы: использованные запросы относительно общего лимита (например, 206,24%).
Кнопки "Расширить" позволяют увеличить лимиты.
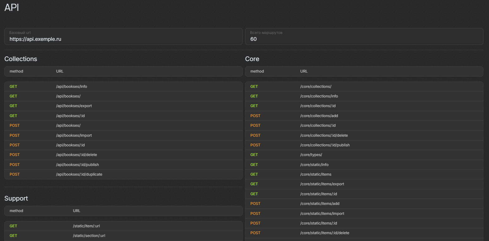
Так же данный раздел предоставляет удобный доступ к маршрутам системы, организованным по категориям..

Поле "Базовый URL" указывает корневой адрес API.
Поле "Всего маршрутов" отображает общее количество доступных маршрутов.
Каждый маршрут отображает:
Метод (GET или POST).
URL-адрес для обращения.
Назначение раздела
Мониторинг системы: позволяет отслеживать состояние всех компонентов платформы.
Диагностика: отображает информацию, полезную для устранения неполадок.
API-документация: предоставляет доступ к маршрутам для интеграции внешних систем.
Управление ресурсами: отображает текущий расход хранилища и запросов.
Раздел является универсальным инструментом, обеспечивающим прозрачность работы платформы и её компонентов.